IMonitor 365
Cloud-basierte Computer-Monitoring-Software
Zielkunden
Die Zielkunden von iMonitor 365 sind grundsätzlich Heimnutzer, kleine und mittlere Unternehmen. Wir können Ihnen schnell und effizient die wichtigsten Informationen zur Verfügung stellen und Ihnen helfen, die Produktivität der Mitarbeiter zu erhöhen./p>
Cloud Based Data Saving
Die Daten von iMonitor 365 auf Cloud gespeichert. Es könnte überall und jederzeit auf dem Webbrowser mit Internet-Zugang überprüft werden, keine Notwendigkeit der Drittanbieter-Server.
Einfach zu installieren
IMonitor 365 braucht nur ein Agent-Programm auf Zielcomputer installiert, und die Installation ist einfach. Mit Online-Konsole maximieren können Sie den Monitoring-Prozess zu vereinfachen. Keine Notwendigkeit der zusätzlichen IP-Adresse Einstellung.
Umfassende Datenspeicherung
Rekord Mitarbeiter Computer und Internet-Aktivitäten Logs ist mit iMonitor 365, und gespeichert auf der Wolke 7 - 30 Tage. Der Benutzer kann die Berichte online ansehen oder die XLSX-Dateien auf den lokalen Datenträger laden.
Leistungsstarke Überwachungsverfahren
Sie können ein Konto einrichten, um mehrere Computer zu überwachen. Wir bieten Online-Konsole, die auf jedem Web-Browser, auch Ihr Handy-Web-Browser laufen kann.
Umfangreiche Berichterstattung und Überwachung
IMonitor 365 kann die allgemeinen Online- und lokalen Computer- und Internetaktivitätsberichte sammeln und täglich, wöchentlich, monatlich gespeichert werden. Auch kann es in Echtzeit den Zielcomputer überwachen und als Live-Desktop anzeigen.
IMonitor 365 Eigenschaften
| PC-Aktivitäten | Internet-Aktivitäten | Remote Control | Andere Funktionen |
|---|---|---|---|
| Tastenanschläge | Website besucht | Live-Desktop | Cloud-basierte |
| Screenshots | Top-Websites | Live-Kamera | Web-Konsole |
| Zwischenablage | Chat-Unterhaltung | Block-Websites | Wöchentliche unbegrenzte Datenhaltung |
| PC-Zusammenfassung | Facebook & Twitter | Block-Anwendung | Zeit der Bestellung anzeigen |
| Druckaufträge | Gesuchten Keywords | Block-Spiel | Passwort-Schutz |
| Datei-Operationen | Online-Downloads | Facebook/Twitter zu blockieren | Kostenloses Upgrade & Support |
| USB-Speicher des Geräts | Online-Speicher | Keyword Filter | 3 Tage Geld-zurück-Garantie |
| System-Events | Berichte herunterladen | Block-USB-Gerät | Grafische Diagramme |
| Zwischenablage | FTP File-Transfer | Kopieren von Dateien deaktivieren | Offline PC funktioniert |
| Agent-Warnungen | Netzwerk-Traffic | Online-Blockspeicher | Tägliche/wöchentliche Berichte |
| Anwendungsnutzung | E-Mail, Webmail, Anhänge | Limit-Computer-Zeit | Unterstützt Win XP/Vista/7/8/10 |
Kaufen iMonitor 365
Ein Monat Plan $24.95 pro PC/Mac
- 24x7 kostenlose Unterstützung verfügbar
- Kostenlose Version Upgrades
- Vollständige Überwachungsfunktionen
- Echtzeit-Remote-Desktop
- Kreditkarte / Paypal
- 3 Tage Geld-zurück-Garantie
- Windows 2000 / XP / Vista / 7/8/10, Windows Server 2000/2003/2008/2010 / 2012,32bit & 64bit und Mac OS 10.8+
- Kaufe jetzt
Ein Jahr Plan $99.95 pro PC/Mac
- 24x7 kostenlose Unterstützung verfügbar
- Kostenlose Version Upgrades
- Vollständige Überwachungsfunktionen
- Echtzeit-Remote-Desktop
- Kreditkarte / Paypal
- 3 Tage Geld-zurück-Garantie
- Windows 2000 / XP / Vista / 7/8/10, Windows Server 2000/2003/2008/2010 / 2012,32bit & 64bit und Mac OS 10.8+
- Kaufe jetzt
Kaufen iMonitor 365 voor Citrix / Terminal Server
Ein Monat Plan $99.95 per Server
- 24x7 kostenlose Unterstützung verfügbar
- Kostenlose Version Upgrades
- Vollständige Überwachungsfunktionen
- Echtzeit-Remote-Desktop
- 24x7 kostenlose Unterstützung verfügbar
- Kreditkarte / Paypal
- 3 Tage Geld-zurück-Garantie
- Citrix, Windows server 2000/2003/2008/2010/2012 (4-15 User-Sessions)
- Buy now
Ein Jahr Plan $399.95 per Server
- 24x7 kostenlose Unterstützung verfügbar
- Kostenlose Version Upgrades
- Vollständige Überwachungsfunktionen
- Echtzeit-Remote-Desktop
- 24x7 kostenlose Unterstützung verfügbar
- Kreditkarte / Paypal
- 3 Tage Geld-zurück-Garantie
- Citrix, Windows server 2000/2003/2008/2010/2012 (4-15 User-Sessions)
- Buy now
360 Gradüberwachung
Basierend auf Cloud, kann iMonitor 365 Mitarbeiter Computer und Internet-Aktivitäten in Echtzeit von überall aus überwachen.
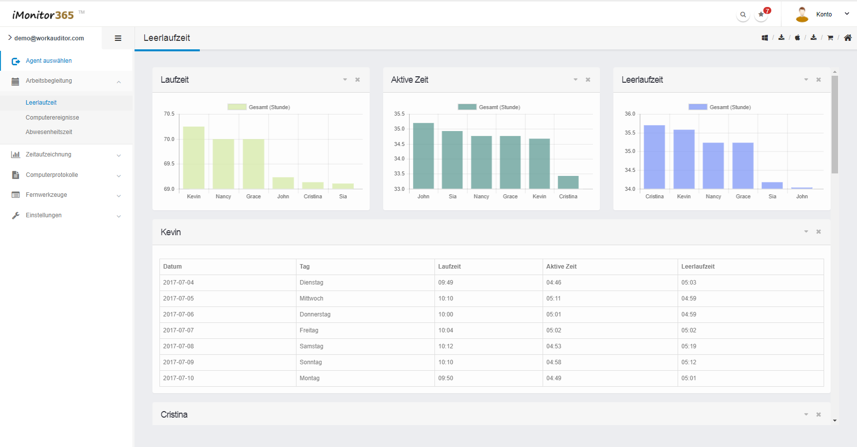
Umfangreiche Berichterstattung
IMonitor 365 kann die allgemeinen Online- und lokalen Berichte sammeln und täglich, wöchentlich, monatlich gespeichert werden. Das Analysieren von Computer- und Internetaktivitäten von Mitarbeitern auf der Grundlage von Briefmarken, Häufigkeit oder Schlüsselwörtern und die Anzeige in Diagrammen hilft Ihnen, intuitiv Kenntnisse über die Produktivität der Mitarbeiter zu erhalten.
Einfache Betrachtungsprotokollierung
Ohne komplizierte Worte, iMonitor 365 bieten visuelle Histogramm, um alle Aktivitäten der Mitarbeiter auf dem Computer zu zeigen. Mit verschiedenen Farben, um die Ereignisse und das Datum zu unterscheiden, sparen Sie Ihre Zeit, um die wichtigsten Informationen zu finden. Den ganzen Betrachtungsprozess zu einer visuellen Leckerei machen, nicht nur den Job.
Live Desktop & Alert
IMonitor 365 bietet Remote-Funktion, mit Live-Desktop und Remote-Kamera, können Sie Live-Desktop-Szene von Mitarbeiter-Computer zu sehen, Fernbedienung, um die Kamera des Computers des Mitarbeiters zu öffnen, um die Arbeitsszene zu sehen. Außerdem kann iMonitor 365 vordefinierte Keywords erkennen, die Warnung an die Managementkonsole sofort senden, wenn Schlüsselwörter erfasst werden.
Screenshots
FAQ
Die IMonitor 365-Lizenzgröße basiert auf der Anzahl der Computer, die Sie überwachen werden, d.h. die Anzahl der Computer, in denen Sie Agent in Ihrer Organisation installieren. Sie werden nicht in der Lage sein, mehr Computer zu überwachen als die Lizenzgröße, die Sie kaufen. Zum Beispiel, wenn Sie 25 Computer zu überwachen möchten, müssen Sie die '25 Computer Lizenz '.
3 Tage Geld-zurück-Garantie.
Nach Ihrer Zahlung werden wir Ihnen helfen, Ihre Lizenz zu aktivieren, müssen Sie es nur weiter verwenden.
Tut mir leid, dass wir nur unsere Software über Internet-Download zur Verfügung stellen, wenn Sie unsere Software von unseren Wiederverkäufern kaufen, können Sie CD-Rom-Paket von ihnen verlangen.
Es gibt nur eine Pauschalgebühr, die Sie einmal bezahlen und die Lizenz für das Produkt für immer besitzen. Es gibt keine Notwendigkeit, für Abonnement, Tech-Support, etc zu bezahlen.
Ja, natürlich.Wie ein registrierter Benutzer erhalten Sie hohe Priorität Produktlebenszeit freie technische Unterstützung per E-Mail. Bitte kontaktieren Sie uns bei Fragen zu unseren Produkten.
Wenn Sie unsere Re-Verkäufer werden wollen, ist der Prozess sehr einfach, bevor Ihre Kunden kaufen, bitte senden Sie uns zunächst Ihre Kundeninformationen wie Firmenname, E-Mail-Adresse, Website, Telefonnummer und Kontaktperson Name, etc., und nach Ihrem Klienten stellen Aufträge, wir können die Informationen mit dem überprüfen, was Sie zur Verfügung gestellt haben, wenn zusammengebracht, zahlen wir Ihnen das Geld zurück (30% des Auftrages). Für weitere Vorteile für unsere Wiederverkäufer, je nach Ihren Verkaufsergebnissen, wenn Sie unsere Produkte mehr jeden Monat verkaufen können, werden wir einen Vertrag mit Ihnen und geben Ihnen mehr Re-Verkäufe Rabatte, das bedeutet mehr verkaufen und mehr Geld Sie erhalten. Bitte senden Sie Ihre Firmenangaben wie Firmenname, Anschrift, Telefon, Ansprechpartner und Website an mich, bevor wir mit Ihnen Vertrag haben. Bitte lesen Sie SORGFÄLTIG DIESES WIR WERDEN NICHT ERFORDERLICH UNSERE PRODUKTE, DIE KUNDEN VON RESELLERS GEKAUFT WERDEN, WENN SIE JEDE RÜCKERSTATTUNG HABEN AUSGABE, BITTE KONTAKTIEREN SIE IHRE RESELLER!
Wenn Sie unsere Software nicht online kaufen können, BITTE KONTAKTIEREN SIE UNS IMMIDIATLICH ÜBER EMAIL (SUPPORT@IMONITORSOFT.COM). Wir stellen Ihnen alternative Kauflinks oder Methoden auf einmal zur Verfügung.
Sie können unsere Software per Überweisung kaufen, sehen Sie bitte die Anweisungen unten, 1. Klicken Sie auf den Link auf unserer Website 2. Ändern Sie in der Pop-up-Webseite die Option Zahlungsmethode in Wire Transfer am unteren Rand der Seite.
Wir empfehlen Kreditkarte, weil es einfach und schnell ist. Nicht viel Verzögerung des Empfangens Ihrer Zahlung, und wir verarbeiten Ihre Bestellung. Außerdem können Sie auch per Überweisung bezahlen, wenn die Kreditkarte nicht für Sie verfügbar ist. Bitte klicken Sie hier, um die Tutorials zu sehen.
Der Unterschied zwischen EAM und 365
Die Zielkunden von iMonitor 365 sind grundsätzlich kleine und mittlere Unternehmen; Und iMonitor EAM ist für alle Unternehmen, egal groß, mittel oder klein.
Die Daten von iMonitor 365 wurden auf Wolke gespeichert. Die Daten von iMonitor EAM wurden auf dem lokalen Server gespeichert.
IMonitor 365 ist eine Fernüberwachungssoftware, die auf dem Internet basiert, die den Zielcomputer jederzeit und überall überwachen kann; IMonitor EAM basiert auf internem Netzwerk, um Mitarbeiter zu überwachen. Wenn der Benutzer EAM benötigt, um Client-Computer über das Internet zu überwachen, muss der EAM-Server-Computer die statische Internet-IP-Adresse verwenden.
IMonitor 365 haben 1 Monat Plan und 12 Monate Plan, die wiederkehrende Gebühr ist; IMonitor EAM ist einmalig für die lebenslange Nutzung.
IMonitor 365 bietet kostenlose Lebensdauer-Upgrades; IMonitor EAM bietet ein Jahr kostenlose Upgrades.
IMonitor 365 braucht nur ein Agent-Programm auf Zielcomputer installiert, und die Installation ist einfach. IMonitor EAM benötigt Agenten, die auf dem Zielcomputer installiert sind, und das auf einem anderen Computer installierte Steuerungsprogramm als Server.
Solange Internet-Zugang, Benutzer können die Berichte überall und jederzeit auf iMonitor 365 Online-Konsole zu überprüfen. Und iMonitor EAM erfordert, dass der Benutzer den Computer mit der Steuerkonsole installiert hat, dann verbinden Sie das interne Netzwerk, um die Mitarbeiter zu überprüfen und zu überwachen.
IMonitor 365 Daten sparen Zeit ist 7-30 Tage; IMonitor EAM Daten sparen Zeit ist nach Server-Computer Festplatte Größe, Benutzer können es selbst setzen, könnte unbegrenzt sein.
IMonitor 365 läuft auf der Basis von Cloud, so dass die Leistung nach Ihrer Internet-Verbindung Situation ist; IMonitor EAM läuft auf dem lokalen Netzwerk, also ist es keine Verzögerung.
Die Protokolle Aufzeichnung und Berichte von iMonitor 365 und EAM sind grundsätzlich gleich, aber der iMonitor EAM ist leistungsfähiger in Echtzeit-Monitor und Fernsteuerung.
Für die kleinen und mittelständischen Unternehmen empfehlen wir den Einsatz von iMonitor 365.
Für die großen Unternehmen empfehlen wir iMonitor EAM zu verwenden.
Für die Benutzer, die nicht gut über Computerkenntnisse wissen, empfehlen wir die Verwendung von iMonitor 365.
Für die Benutzer, die perfessionelle Computerkenntnisse haben, empfehlen wir die Verwendung von iMonitor EAM.
Für die Benutzer, die nur begrenztes Budget haben, empfehlen wir die Verwendung von iMonitor 365.
Für die Benutzer, die genügend Budget haben, empfehlen wir die Verwendung von iMonitor EAM.
Für die Benutzer, die eine Fernüberwachung in einem anderen Netzwerk benötigen, empfehlen wir die Verwendung von iMonitor 365.
Live-Demo
Erfahrungsberichte
Wir haben nur 3 Angestellte und wir würden iMonitor EAM kaufen, bis jetzt finden wir 365, das ist ähnlich wie EAM und viel billiger. Danke iMonitor 365 helfen uns, das Budget zu sparen.
Wir haben bereits 6 Benutzer Lizenz gekauft und wir sind mit dieser Software zufrieden.
Fabelhaft, ich kann sogar meine Mitarbeiter überwachen, wenn ich mit meinem Handy im Cafe bin. Was ich sagen kann ist Ihr Produkt ist die beste Überwachungssoftware, die ich gefunden habe.
IMonitor EAM ist vertraut
25000+ Unternehmen einschließlich Fortune Top 500 in 100 Ländern verwenden IMonitor EAM.
